К нам обратился застройщик из Хабаровска, реализующий квартиры в жилом комплексе «Нордик».
На тот момент у клиента уже шла реклама, но результаты не устраивали: поток заявок был нестабильным, а стоимость лида — высокой.
Рекламные кампании не окупались, а менеджеры отдела продаж жаловались, что лидов мало и они часто «холодные».
Основная цель клиента была чёткой — получить больше заявок по адекватной цене, не теряя качества обращений.
В этом кейсе мы показываем, как настраиваем рекламу на жилой комплекс для застройщика из Хабаровска. За год работы нам удалось получить 1585 заявок по средней цене 1044₽.
Сейчас рекламу запустили на новый жилой комплекс, поскольку в старом все квартиры были распроданы.
На тот момент у клиента уже шла реклама, но результаты не устраивали: поток заявок был нестабильным, а стоимость лида — высокой.
Рекламные кампании не окупались, а менеджеры отдела продаж жаловались, что лидов мало и они часто «холодные».
Основная цель клиента была чёткой — получить больше заявок по адекватной цене, не теряя качества обращений.
В этом кейсе мы показываем, как настраиваем рекламу на жилой комплекс для застройщика из Хабаровска. За год работы нам удалось получить 1585 заявок по средней цене 1044₽.
Сейчас рекламу запустили на новый жилой комплекс, поскольку в старом все квартиры были распроданы.
Это команда «Клиенты на недвижимость». Если нужны клиенты на недвижимость — пишите нам: https://vk.me/kolodnik_blog
Клиент:
Застройщик из Хабаровска.
Продвигаемые услуги:
- Привлечение клиентов на жилой комплекс.
География:
Хабаровск и вся РФ (для тех, кто хочет купить квартиру в Хабаровске.)
Результаты:
За год получили:
1585 заявок по 1044 руб.
Информация о застройщике.
Дальневосточная девелоперская компания «Нордик» — ваш проводник в мир европейского качества и уюта.
Компания была создана под управлением профессионалов с многолетним опытом работы в сфере промышленного гражданского строительства, которые ввели в эксплуатацию более 41 541 кв. м.
— Застройщик на рынке более 15 лет.
— 10 реализованных проектов.
— Было построено 80.000 кв.м.
Ситуация до начала работы:
Застройщик жилого комплекса из Хабаровска обратился к нам с задачей:
- Увеличить количество заявок на приобретение недвижимости в комплексе.
- Повысить узнаваемость объекта среди целевой аудитории.
- Улучшить качество лидов — привлекать потенциальных покупателей, готовых рассматривать покупку квартиры.
На момент начала работы поток заявок от клиента был минимальным. Реклама запускалась самостоятельно, что приводило к невысоким результатам: затраты росли, а количество заявок оставалось низким. Конкуренция на рынке была высокой — застройщик сталкивался с соперниками как местного, так и федерального уровня.
Решение. Как мы выстроили процесс и стратегию.
Первым шагом мы создали рабочий чат с клиентом. В нём сразу выстроили системную коммуникацию:
- обсуждали ключевые цели и показатели,
- согласовывали офферы и тексты,
- получали свежие клипы и статистику от клиента,
- раз в месяц подводили итоги и корректировали стратегию.
Подход к запуску рекламы
Мы организуем рекламные кампании, ориентированные на максимальную конверсию в заявки от потенциальных клиентов. Основной упор делается на лид-формы, поскольку они обеспечивают наибольшее удобство как для клиента, так и для риелтора, агентства недвижимости или застройщика. Лид-формы позволяют оперативно получать заявки с контактными данными и уточняющей информацией, что значительно сокращает путь от интереса до взаимодействия.
При необходимости мы можем настроить рекламу как на сообщения в группу «ВКонтакте», так и на лид-формы. Однако практика показывает, что большинство клиентов предпочитают второй вариант, поскольку лид-формы сразу предоставляют доступ к контактам клиента (номер телефона) и дополнительной информации.
Этапы работы с лид-формами
Настройка и запуск лид-форм
Лид-форма — это инструмент, позволяющий пользователю оставить заявку прямо внутри рекламного объявления. После заполнения формы данные клиента поступают на указанную почту, включая его номер телефона и ответы на вопросы.
Примерный процесс:
- Клиент видит объявление, где подробно описаны условия или преимущества.
- Он кликает на «Оставить заявку», заполняет форму, отвечая на несколько вопросов.
- Вопросы формируются в зависимости от услуги: тип недвижимости, желаемый бюджет, местоположение, сроки и другие параметры.
Ниже вы можете увидеть пример лид-формы.
После отправки заявки клиент мгновенно получает уведомление на свою почту с подробной информацией о запросе. Это дает возможность оперативно связаться с ним. Чем быстрее риелтор начнет диалог, тем выше вероятность успешного взаимодействия.
Ниже вы можете увидеть пример заявок, которые приходят на почту после того, как человек заполнил лид-форму.
Ниже вы можете увидеть пример заявок, которые приходят на почту после того, как человек заполнил лид-форму.
Своевременный отклик на заявку играет решающую роль: пока интерес пользователя ещё свежий, у вас больше шансов вовлечь его в диалог и привести к сделке.
Связавшись с потенциальным клиентом сразу после получения заявки, вы повышаете вероятность того, что он ответит и будет готов обсудить покупку.
В качестве примера можно увидеть реальные заявки, которые поступают на почту. Они включают:
Последний пункт — важное преимущество: если клиент не отвечает по телефону, всегда есть возможность написать ему напрямую в соцсети, что повышает шанс на установление контакта.
Тут вы можете увидеть какие бывают заявки с лид-форм.
Связавшись с потенциальным клиентом сразу после получения заявки, вы повышаете вероятность того, что он ответит и будет готов обсудить покупку.
В качестве примера можно увидеть реальные заявки, которые поступают на почту. Они включают:
- Номер телефона клиента.
- Ответы на предварительные вопросы.
- Дату и время подачи заявки.
- Ссылку на профиль пользователя ВКонтакте.
Последний пункт — важное преимущество: если клиент не отвечает по телефону, всегда есть возможность написать ему напрямую в соцсети, что повышает шанс на установление контакта.
Тут вы можете увидеть какие бывают заявки с лид-форм.
Преимущества такого подхода
- Удобство для клиента
- Ему не нужно искать контактную информацию, заходить на сайт или совершать дополнительные действия. Все осуществляется в рамках одного интерфейса.
- Высокая конверсия
- Лид-формы автоматически увеличивают вероятность получения качественных заявок благодаря удобству заполнения и простоте процесса.
- Эффективное использование бюджета
- Использование различных форматов рекламы, от видео до локальных кампаний, позволяет гибко перераспределять бюджет в зависимости от эффективности каждого канала.
- Прозрачность результатов
- Сформированные заявки дают полное понимание интересов и потребностей аудитории, что помогает клиенту корректировать подход к работе с клиентами.
Стратегия рекламы с использованием лид-форм
Для привлечения максимально широкой аудитории используется несколько видов рекламных материалов. Каждый тип кампании имеет свою цель и таргетируется на определённую категорию клиентов.
Общая реклама
Продвигаются различные варианты планировок, включая как стандартные решения, так и эксклюзивные предложения, хорошо работающие в целом по России. Основная цель — привлечь внимание к услуге подбора недвижимости, показать разнообразие вариантов, вызвать интерес у потенциального клиента.
Таргетинг на конкретные жилые комплексы (ЖК)
На основе местоположения и радиуса до 10 км от целевой аудитории настраивается реклама конкретных жилых комплексов. Названия ЖК не указываются, чтобы сосредоточить внимание на преимуществах предложения.
Клипы и видеоконтент
Использование видеороликов позволяет значительно снизить стоимость заявки. Это может быть:
Продвигаются различные варианты планировок, включая как стандартные решения, так и эксклюзивные предложения, хорошо работающие в целом по России. Основная цель — привлечь внимание к услуге подбора недвижимости, показать разнообразие вариантов, вызвать интерес у потенциального клиента.
Таргетинг на конкретные жилые комплексы (ЖК)
На основе местоположения и радиуса до 10 км от целевой аудитории настраивается реклама конкретных жилых комплексов. Названия ЖК не указываются, чтобы сосредоточить внимание на преимуществах предложения.
Клипы и видеоконтент
Использование видеороликов позволяет значительно снизить стоимость заявки. Это может быть:
- «Говорящая голова», где эксперт рассказывает об актуальных предложениях (квартиры, ипотечные программы).
- Обзоры ЖК, квартир, ипотечных условий.
- Ролики, популярные в социальных сетях (например, YouTube), с призывом к действию: «Оставьте заявку», «Узнайте подробнее» и т.д.
- Видеоконтент с полезной информацией вызывает доверие и стимулирует интерес, что способствует увеличению количества заявок.
Итоги кампании
Мы использовали 14 рекламных кампаний, в которых было 259 групп объявлений и 288 креативов — чтобы охватить максимум гипотез и протестировать разные сегменты аудитории.
Для клиента реклама была запущена исключительно на лид-формы, что оправдало себя как наиболее эффективный формат взаимодействия. Лид-формы:
- Упрощают процесс получения заявок.
- Предоставляют всю необходимую информацию для быстрого контакта с потенциальным клиентом.
- Сокращают время отклика, что повышает шансы на успешное сотрудничество.
Примерные результаты, скриншоты заявок и статистика из рекламного кабинета дают наглядное подтверждение эффективности выбранной стратегии.
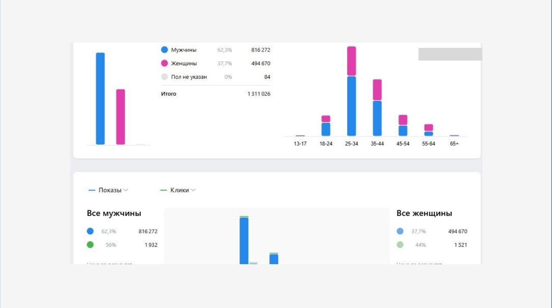
Ниже вы можете увидеть скриншоты из рекламного кабинета:
В конце каждого периода мы формировали подробные отчёты по всем кампаниям: динамика лидов, CPL, CTR, вовлечённость и комментарии по оптимизации.
Сам клиент также присылал свою статистику по качеству заявок — мы сверяли данные и вносили коррективы в таргетинг.
Такой совместный формат позволил быстро реагировать на изменения спроса и держать результат на стабильном уровне весь год.
Ниже вы можете увидеть скриншоты статистики из рекламного кабинета:
Сам клиент также присылал свою статистику по качеству заявок — мы сверяли данные и вносили коррективы в таргетинг.
Такой совместный формат позволил быстро реагировать на изменения спроса и держать результат на стабильном уровне весь год.
Ниже вы можете увидеть скриншоты статистики из рекламного кабинета:
Также, застройщик самостоятельно настроил интеграцию с CRM системой, для удобства обработки заявок, которые приходят на почту.
В новом кабинете ВК Реклама можно сделать только, чтобы заявки приходили на почту.
Есть такие способы интеграции:
В новом кабинете ВК Реклама можно сделать только, чтобы заявки приходили на почту.
Есть такие способы интеграции:
- Через сервис Альбато. Это платный сервис, за который нужно ежемесячно платить.
- С рекламного кабинета ВКонтакте заявки приходят на почту, а дальше делают интеграцию почта- СRМ. Все заявки которые приходят на почту, попадают в СRМ.
Что еще получил клиент от запуска?
Помимо лидов, проект дал несколько дополнительных результатов:
- Рост узнаваемости бренда «Нордик» в Хабаровске — клипы регулярно попадали в рекомендации, собирали репосты и комментарии.
- Повышение вовлечённости в сообществе клиента — пользователи стали активнее переходить по ссылкам, писать в сообщения и уточнять условия.
- Оптимизация бюджета — благодаря большому количеству тестов и постоянной аналитике, мы научились прогнозировать эффективность креативов и снижать CPL без потери объёма.
Отлаженная коммуникация между агентством и клиентом: все правки, отчёты и решения принимались оперативно, без бюрократии — и это сильно ускоряло работу.
Результаты работы.
За год мы получили:
Общее количество заявок: 1585
Средняя стоимость лида: 1044
Заключение.
За год работы мы превратили нестабильный поток заявок в системный канал продаж для застройщика «Нордик».
Регулярная аналитика, сильный оффер, грамотная структура лид-форм и качественный видеоконтент сделали своё дело — реклама приносила реальные результаты каждый месяц, а клиент чётко понимал, куда уходят его деньги.
Сегодня «Нордик» продолжает продвигаться с нашей помощью, а опыт этого запуска стал хорошим примером того, как даже на конкурентном рынке можно получать стабильный поток заявок — если выстроить процесс правильно.
За год работы мы превратили нестабильный поток заявок в системный канал продаж для застройщика «Нордик».
Регулярная аналитика, сильный оффер, грамотная структура лид-форм и качественный видеоконтент сделали своё дело — реклама приносила реальные результаты каждый месяц, а клиент чётко понимал, куда уходят его деньги.
Сегодня «Нордик» продолжает продвигаться с нашей помощью, а опыт этого запуска стал хорошим примером того, как даже на конкурентном рынке можно получать стабильный поток заявок — если выстроить процесс правильно.
О нас:
Делаем клиентов и заявки на недвижимость для застройщиков, агентств недвижимости и риелторов.
- Помогли своим клиентам продать более 3 тыс. квартир
- 4 года специализируемся на недвижимости
- Продвинули 240 агентств и застройщиков
- Запускали 46 городов от Сахалина до Калининграда
- Заявки с первого дня запуска
Нужны заявки на недвижимость?
Пишите сообщение «Хочу клиентов»: https://vk.me/kolodnik_blog
Наша группа ВК: https://vk.com/kolodnik_blog
Подписывайтесь на Телеграм-канал, в котором рассказываю, как риелтору и агентству получать клиентов на недвижимость.
Тут Ютуб канал, в котором есть полезные видео о продвижении недвижимости.
Наш сайт: kolodnik.ru